New Radeon™ Developer Tool Suite brings Driver Experiments, Dark Mode to Tools
The latest beta of GPU Reshape introduces a waterfall feature, NonUniformResourceIndex validation, and much more! Read on...

Attach. Instrument. Investigate. Brought to you by Miguel Petersen, Avalanche Studios Group, and AMD.


Meet GPU Reshape, a powerful tool that leverages on-the-fly instrumentation of GPU operations with instruction level validation of potentially undefined behavior.
Standalone desktop application, no integration required.
This release includes the following features:
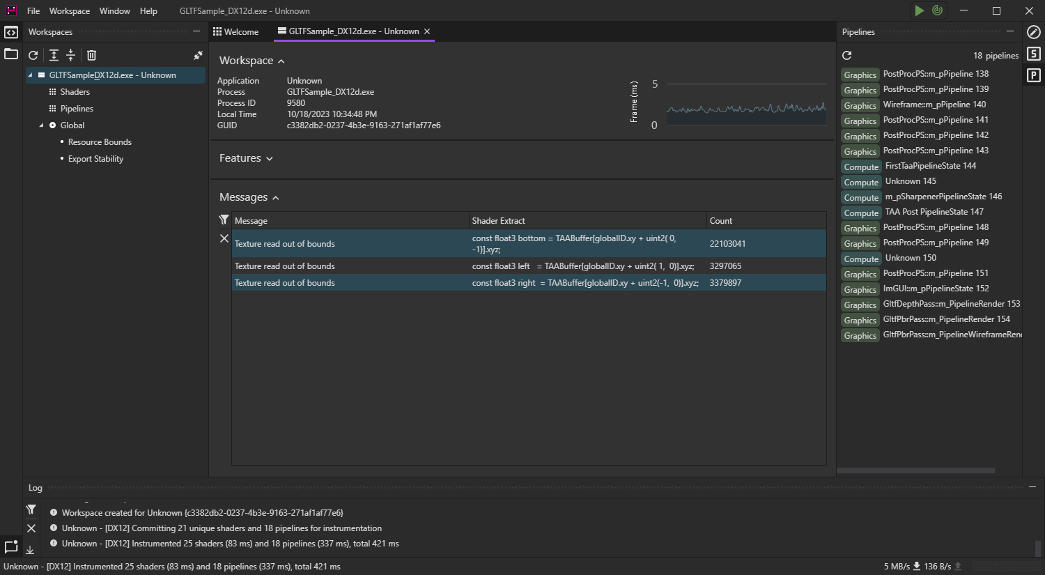
NonUniformResourceIndex.Instrument and validate your applications, track down issues to the exact line of source code, and determine exactly what went wrong.
Out of the box usage requires no integration, and can be done in just a few clicks, all at interactive frame rates.
GPU Reshape supports both DirectX® 12 and Vulkan®.
Don’t miss our videos to help you get started with GPU Reshape!
Instrument entire applications in just a few clicks.
Instrumentation may be changed on the fly, and can be specialized on a per-shader and pipeline basis. Customize your workspace as needed.

Investigate validation errors on the exact line of source code, with, for example, the resource and coordinates accessed.
GPU Reshape is agnostic to the front-end language, such as HLSL or GLSL, as it functions solely on the instructions and associated symbols.

Attach to running applications, potentially across network boundaries, to start instrumenting your applications.
Applications may also be launched from the toolset with the desired feature set.


Linux® support is a planned addition.
Avalanche Studios Group and the Avalanche Studios Group logo are trademarks of the Avalanche Studios Group.
This release includes the following features:
NonUniformResourceIndex.